NetDia
Cross-platform network diagnostic suite.
Cross-platform network diagnostic suite built with Rust + Tauri.
Inspect, monitor, and analyze your network.

Features
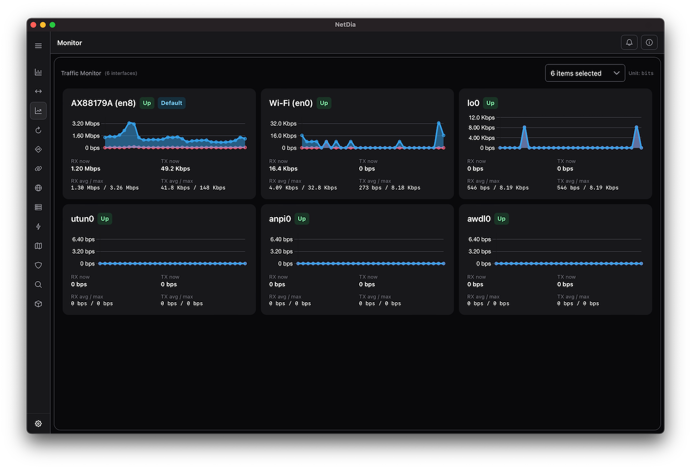
- Interface Overview - Active interfaces with IPs, gateways, and real-time stats
- Live Traffic Charts - RX/TX throughput and AVG/MAX
- Neighbor Scan - Discover devices in your local network
- Net Route - Inspect routing tables, gateways, and metrics
- Socket Connection - View active TCP/UDP sockets with process information
- Public IP Info - Detect IPv4 / IPv6, ASN, and country
- Ping (ICMP / TCP / UDP / QUIC) - Measure latency and reachability across protocols
- Traceroute (ICMP / UDP) - Per-hop RTT with detailed hop visualization
- Port Scan - Detect open ports and services (Common, Top1000, or custom sets)
- Host Scan - Scan your network to identify alive hosts
- Cross-Platform - macOS, Windows, and Linux supported
🚀 Getting Started
📦 Using Installer
macOS
Download the notarized and signed DMG from the Releases page.
Drag & drop to install (Applications folder)
Windows
Available on the Microsoft Store
Linux
Available as AppImage(GPG signed), deb, and rpm packages.
Releases page
AppImage signature
3BA76883CE83EC30C03B1399261B16ACBF7FF010
🦀 Build from source
git clone https://github.com/shellrow/netdia.git
cd netdia
cargo install tauri-cli
npm install
cargo tauri dev
cargo tauri build
Screenshots
